Accounting built specifically for coffee shops & small businesses ☕ Track your business finances, categorize transactions, and review financial reports — right within Dripos. By keeping your accounting inside Dripos, your financial data stays automatically up to date, so you can spend less time on bookkeeping and more time running your shop.Documentation Index
Fetch the complete documentation index at: https://support.dripos.com/llms.txt
Use this file to discover all available pages before exploring further.

Why Upgrade?
- Automated Entries: Unlike QuickBooks, Xero, or other providers where you manually upload sales and payout data, Dripos Accounting automatically syncs your Dripos data — including payouts, gift card liabilities, payroll entries, and more — no extra steps required.
- AI-Assisted Categorization: Dripos uses AI to suggest how to categorize, match, and reconcile your transactions — making it faster and easier to keep your books accurate with just a quick review and confirmation.
- Easy Transaction Tracking: Connect your business bank accounts and credit cards to automatically import transactions and keep your books organized.
- Everything in One Place: No need to manage separate tools or integrations — your finances live alongside your point of sale, scheduling, and marketing, all in Dripos.
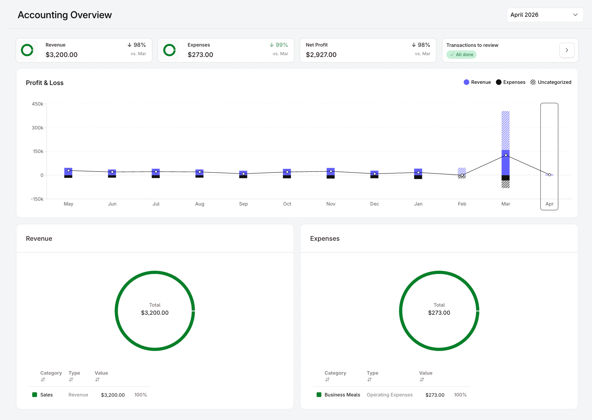
- Real-Time Financial Reports: Access your Profit & Loss Statement, Balance Sheet, and Statement of Cash Flow directly from your Dashboard at any time.
- Built for Coffee Shops: Expense categories, reporting, and workflows are designed with coffee shop businesses in mind.
Pricing
Dripos Accounting is available to Dripos customers at the following rates: Full-Service Bookkeeping & Accounting- $250 per month — Get a dedicated bookkeeper to organize and manage your books, run monthly financials, and prepare your end-of-year tax packet.
- $50 per month
Get Started with Dripos Accounting
🚀 Ready to get your books in order? Navigate to Finance > Accounting on your Dashboard and click Get Started to begin onboarding.